Introduction
Metrix Dashboard Overview
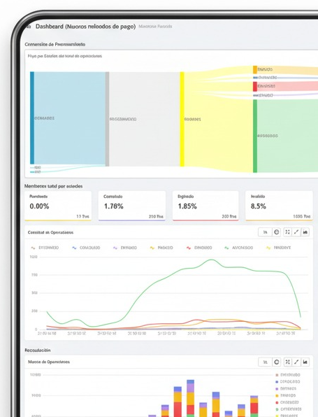
Dashboard Metrix is a transactional monitoring and query platform for POS, e-commerce, wallet, and bank transfer operations.
It is designed for advanced search, real-time analysis, and report exports in CSV and XLS formats.
Key Features
Operations View: Groups one or more transaction attempts into a single operation record.
Flexible Filters: Search by date, channel, payment method, brand, processor, merchant, status, BIN, masked PAN, and more.
Performance KPIs & Trend Charts: Enables quick decision-making.
Export Capabilities: Ideal for reconciliation, audits, and operational analysis.
Access & Roles
URL: Generated during integration.
Login: Username/password via HTTPS. Password recovery is available from the login screen.
Role | Permissions |
|---|---|
Administrator | Full access to queries and exports. Can void an authorized operation (according to policies). Access to Dashboard and full transaction detail. |
Viewer | Read-only (query and export). Cannot void or modify transactions. |
