Introducción
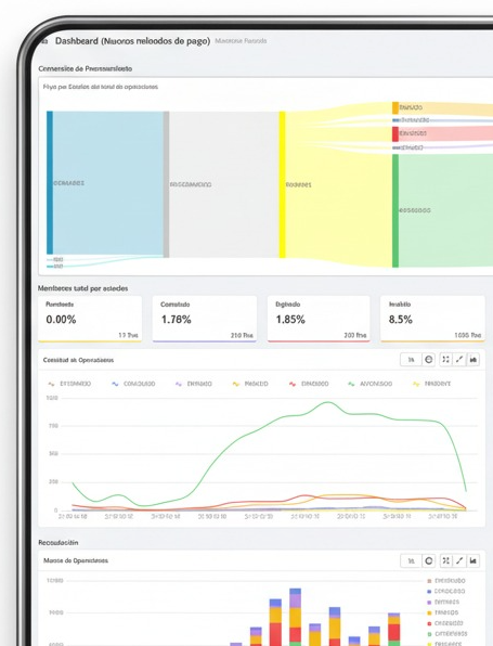
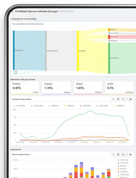
Dashboard Metrix es una plataforma de consulta y monitoreo transaccional para operaciones de trasnacionales de tipo POS, Ecommerce y también para Billeteras, Transferencias.
Está orientada a búsqueda avanzada, análisis en tiempo real y descarga de reportes CSV y XLS.
Consulta por Operaciones que agrupan uno o más intentos (transacciones).
Filtros flexibles por fecha, canal, método de pago, marca, procesadora, comercio, estado, BIN, PAN enmascarado y más.
KPIs de desempeño y gráficos de tendencia para decisiones rápidas.
Exportación para conciliaciones, auditorías y análisis
Acceso y Roles
URL: Generada durante la Integración
Ingreso con usuario/contraseña (HTTPS). La recuperación de clave se realiza desde la pantalla de login.
Existen dos roles principales: Administrador y Visor. Los permisos determinan qué módulos, comercios y canales puede ver cada usuario.
Roles del sistema
Administrador: acceso total de consulta y exportación; puede extornar una operación autorizada (según políticas). Acceso al Dashboard y detalle de transacción.
Visor: solo lectura (consulta y exportación); no puede extornar ni modificar estados.
